What You Get From Your Free AWS Security Audit
You don’t need to spend thousands of dollars or wait weeks for a consultant just to find out where your AWS environment stands. This free, no‑obligation audit scans your configuration and delivers a plain‑English report straight to your inbox. We strip away the noise to show you exactly which IAM roles are too permissive, which databases are unencrypted, and what your engineers need to fix today to stay secure and audit‑ready.

Executive Summary
High‑level overview of your security posture, pass rate, and key risk metrics your leadership can understand at a glance.


Risk‑ranked findings
Prioritized list of critical and high‑severity issues so your team knows exactly what to fix first and what actions.


Service‑level breakdown
Issues grouped by AWS service (IAM, S3, EC2, etc.) so the right owners can take action quickly.


Clear next steps
Simple guidance on how to tackle your top issues—whether you fix them yourself, use our dashboard, or work with a fractional CISO.

What You Get in your CloudWizard Dashboard
Fast-moving startups shouldn’t have to choose between slowing down product development and ignoring cloud security. The CloudWizard dashboard acts as your automated, always-on security engineer—translating complex AWS settings into a clear, prioritized list of risks. Whether you’re preparing for a SOC 2 audit, responding to an enterprise security questionnaire, or just want to ensure your S3 buckets aren’t public, you get plain-English visibility and actionable next steps without the bloat of expensive enterprise tools.

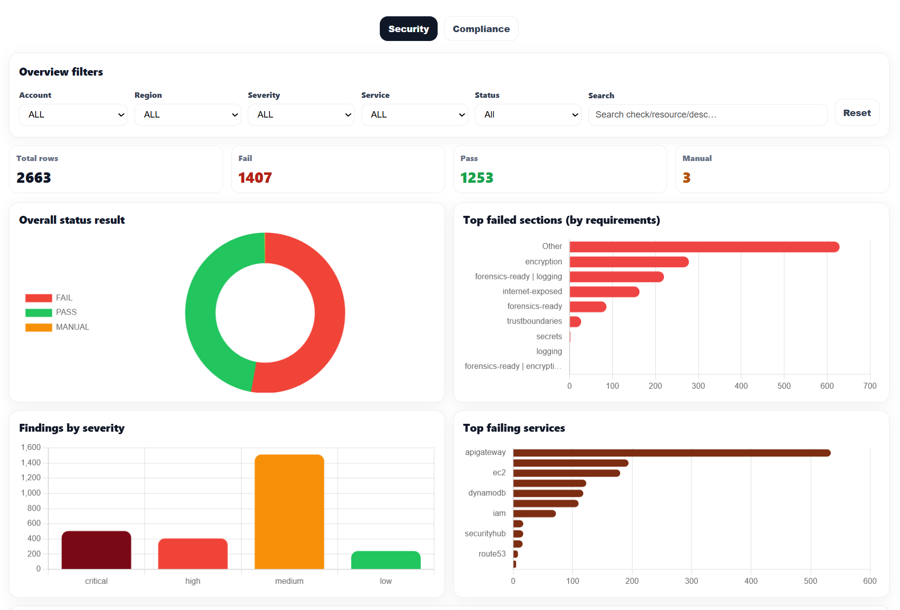
High‑Level Security Posture
Instantly see your pass/fail ratio across your entire AWS environment. Filter by specific accounts, regions, or services to narrow down exactly where your risks live.


Identify Systemic Weaknesses
Quickly spot which security categories are failing most often—whether it’s missing encryption, exposed internet boundaries, or gaps in forensic logging—so you can fix root causes.


Prioritize by Risk Severity
Stop treating every alert equally. Issues are automatically categorized into Critical, High, Medium, and Low severity, helping your team focus on what matters most.


Service‑Level Visibility
See exactly which AWS services are generating the most misconfigurations. Whether it’s API Gateway, EC2, or DynamoDB, you’ll know where to focus your engineering effort.


Drill Down to the Resource
See the exact AWS resources triggering alerts. The dashboard gives you the specific account, region, service, and ARN for every failed check so you can locate and fix the issue instantly.


Ready for Compliance Audits
Switch your view instantly to map findings against major compliance frameworks like CIS, SOC 2, HIPAA, or ISO 27001. Perfect for generating evidence for auditors.

Simple, Transparent Pricing
🌎aCloudWizard is an Australian company. All pricing shown is in USD.
Fractional CISO Support
*$499/Month
*Fractional security / CTO‑style guidance for AWS teams – with or without the dashboard. You get a part‑time head of cloud security to review risks, shape architecture, and keep you audit‑ready without a full‑time CISO. Pricing starts from $499/month and varies based on the level of involvement and hours your team needs.
Frequently Asked Questions
Quick answers about the free AWS Security Audit, the CloudWizard dashboard, pricing, and how we connect to your AWS account.
What do I get in the free AWS Security Audit?
How long does setup take?
Do I need a dedicated security team to use CloudWizard?
How do you access my AWS account? Is it safe?
Does CloudWizard replace AWS Security Hub or GuardDuty?
How does pricing work?
What is the Founder Lifetime license?
What if we need more help than the dashboard alone?
Do you offer refunds?
Can we start with the free audit and upgrade later?
Trusted By Lean AWS Teams
CloudWizard helps CTOs and DevOps teams gain continuous AWS security visibility — without enterprise overhead.
“CloudWizard completely transformed the way we manage AWS at Big Purple Phone. When we first engaged, our cloud architecture was inefficient and our security posture lacked the enterprise-level hardening we required. The dashboard immediately surfaced hidden waste and security gaps we hadn’t even realized were there. Beyond identifying issues, it gave us clarity on what to prioritize. We optimized infrastructure, tightened security controls, and built a scalable AWS foundation that now gives us full confidence in both our cloud spend and our security roadmap.”
“CloudWizard gave us instant visibility into AWS posture without adding another complex toolchain. We found issues we didn’t know we had, and audit prep became substantially easier.”
“Setup was fast. The dashboard is clear, the findings are actionable, and the pricing makes sense for a growing team. It’s visibility without the enterprise tax.”


